みーのぺーじ

みーが趣味でやっているPCやソフトウェアについて.Python, Javascript, Processing, Unityなど.

2022-04-14から1日間の記事一覧

Ubuntu Serverの通信量を監視する

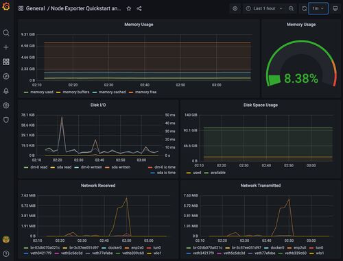
Ubuntu Serverの通信量を監視するために,Node exporterを使って情報を集め,Prometheusで記録し,Grafanaで表示するようにしてみました. Node exporter ハードウェアとOSの情報を取得するためのソフトウエアです.デフォルトで9100 ポートで動作し,/metri…